Технические науки/12. Автоматизированные системы управления на
производстве.
Аспирант
Чеблакова Е.А.
Сибирский Федеральный
Университет, Политехнический Институт, Россия
Разработка графического интерфейса
при помощи SCADA-системы TRACE MODE 6 в создании автоматизированной
системы управления технологическим процессом.
Аннотация:
Для облегчения
разработки программной составляющей АСУТП одной из самых популярных и
востребованных является так называемая программа SCADA TRACE MODE 6 (Supervisory Control and Data
Acquisition - диспетчерское управление и сбор данных). Применение этого пакета
позволяет вести автоматизированную разработку ПО АСУТП; осуществлять в реальном
времени контроль и управление технологическим процессом; получать и
обрабатывать информацию о процессе в удобном виде.
Основная часть:
Верхним уровнем любой
системы автоматизации является, конечно, человек. Однако в современной
технической литературе под верхним уровнем понимается комплекс аппаратных и
программных средств, выполняющих роль полуавтоматического диспетчерского узла
АСУТП, ядром которого служит ПК или более мощный компьютер. Человек-оператор
входит в систему как одно из функциональных звеньев верхнего уровня управления.
Такой подход имеет как положительные, так отрицательные стороны. Положительной чертой
является то, что круг обязанностей оператора в таком случае заранее определен,
и от него не требуется детального знания технологического процесса. Иными
словами, управлять процессом способен не только квалифицированный технолог.
Отрицательными же чертами - следствие того, что уменьшается гибкость управления
за счет снижения влияния на процесс.
Вследствие этого,
разработчикам АСУТП приходится учитывать дополнительные требования. Следует не
только принять во внимание аппаратную составляющую процесса, не только
подобрать режимы работы оборудования, но и необходимо также разработать
надежное и корректно работающее ПО. На самом деле, наилучший вариант - это
такая организация работы, когда одна и та же группа разработчиков отвечает и за
технологическую карту процесса, и за подбор и отладку оборудования, и за
разработку ПО. В таком случае разработчики должны быть одинаково сильны и в знании
технологии конкретного процесса, и в применении специализированного оборудования,
и в написании и применении сложных управляющих, сервисных и коммуникационных
программ. Однако подобрать такую команду бывает зачастую неосуществимо.
Самый увлекательный и
на первый взгляд простой этап при использовании SCADA-системы TRACE MODE 6 - это графическое
представление технологического процесса на экране монитора. Графический
аналогичный Windows интерфейс системы интуитивно понятен и прост. Для использования
в проекте клапанов, электродвигателей, исполнительных механизмов, емкостей,
трубопроводов и прочего используемого в технологическом процессе оборудования
достаточно щелчка мышью. Привязка параметров оборудования в TRACE MODE 6 к
потребностям процесса также проста, выполняется за несколько щелчков мышью.
Глобальные и «тактические» данные процесса заносятся в формы, организованные в
виде таблиц или баз данных. Устанавливаются органы управления процессом,
организуется опрос датчиков контроля. После проделанных действий достаточно
щелкнуть мышью по кнопке «Пуск» и запустить работу технологического процесса.
Так происходит в теории или при демонстрации возможностей SCADA-системы. Но на практике все не так просто.
Разработка АСУТП,
использующая SCADA-систему
TRACE MODE 6, вне зависимости от процесса включает следующие основные этапы:
ü
разработка
архитектуры системы в целом. АСУТП строится в клиент-серверной архитектуре.
Определяется функциональное назначение отдельных узлов автоматизации и их
взаимодействие;
ü
создание
прикладной системы управления каждым узлом автоматизации (вернее, алгоритма
автоматизированного управления этим узлом);
ü
анализ
и устранение аварийных ситуаций;
ü
решение
вопросов взаимодействия между уровнями АСУТП; подбор линий связи, протоколов
обмена; разработка алгоритмов логического взаимодействия различных подсистем;
ü
решение
вопросов возможного наращивания или модернизации системы;
ü
создание
интерфейсов оператора;
ü
программная
и аппаратная отладка системы.
Все эти моменты
необходимо учесть на начальном этапе проектирования и создания именно верхнего
уровня АСУТП, иначе могут возникнуть ситуации, когда разнообразные функциональные
модули технологического процесса будет затруднительно увязать с единой по
идеологии и техническому созданию системой управления. Использование системы TRACE MODE 6 позволяет вполне успешно провести все
вышеперечисленные этапы проектирования и отладки.
SCADA-пакет
TRACE MODE 6 состоит из нескольких программных блоков: модули доступа и
управления, сигнализации, базы данных реального времени, базы данных и модули
ввода-вывода и аварийных ситуаций.
Главное требование к системе - корректная работа в
режиме реального времени. Причем главным приоритетом при передаче и обработке
обладают сигналы, поступающие от технологического процесса или на него и
влияющие на его протекание. Они имеют приоритет даже больший, чем обращение к
диску или действия оператора по перемещению мыши или сворачиванию окон.
Источники данных в
системе TRACE MODE 6 могут
быть следующими:
ü
Драйверы связи с
контроллерами. Немаловажным
признаком является надежность драйверов связи. Драйверы должны быть защищены и иметь
средства восстановления данных при сбоях, автоматически уведомлять оператора и
систему об утере связи, при необходимости подавать сигнал тревоги.
ü
Реляционные базы данных.
TRACE MODE 6 поддерживает протоколы, независимые от типа
базы данных, благодаря чему в качестве источника данных может выступать
большинство популярных СУБД: Access, Oracle и т. д. Такой подход позволяет оперировать
настройками технологического процесса и анализировать его ход вне систем
реального времени, различными, специально созданными для этого программами.
ü
Приложения, имеющие
стандартный интерфейс DDE (Dynamic Data Exchange) или OLE-технологию (Object
Linking and Embedding), позволяющую включать и встраивать объекты. Это делает возможным
использование в качестве источника данных даже некоторые стандартные офисные
приложения, например Microsoft Excel.
Ввод поступающих и
вывод передаваемых параметров организован как система специальных
функциональных блоков. Текущая информация о процессе хранится в специальных
базах ввода-вывода. Принимающие блоки получают информацию и приводят ее в вид,
пригодный для последующего анализа и обработки. Блоки обработки реализуют
алгоритмы контроля и управления, такие как ПИД-регулирование, задержка,
суммирование, статистическая обработка; над цифровыми данными могут проводиться
операции булевой алгебры и др. Выходные блоки передают управляющий сигнал от
системы к объекту. Для этой цели используются широко распространенные
интерфейсы RS-232, RS-422, RS-485, Ethernet. Для увеличения скорости передачи данных применяются различные
методы кэширования данных, что устраняет перегрузку низкоскоростных сетей.
Иными словами, если два различных клиента одновременно запрашивают у сервера
одни и те же данные, он посылает контроллеру не два запроса, а лишь один,
возвращая второму клиенту данные из кэш-памяти.
Одним из самых важных
моментов при создании АСУТП является организация такой системы управления,
которая сможет обеспечить надежность и оперативную отработку аварийных ситуаций
как в самой системе управления, так и в технологическом процессе. Аварийное
сигнализирование и отработка аварийных ситуаций в технологическом процессе TRACE
MODE 6 выделяются в отдельный модуль с наивысшим приоритетом. Надежность же
системы управления достигается за счет горячего резервирования. Можно
зарезервировать все: сервер, его отдельные задачи, сетевые соединения и
отдельные (или все) связи с аппаратурой. Резервирование происходит по
интеллектуальному алгоритму: чтобы не создавать удвоенную нагрузку на сеть,
основной сервер взаимодействует с аппаратурой и периодически посылает сообщения
резервному серверу, который сохраняет в памяти текущий статус системы. Если
основной сервер выходит из строя, резервный берет управление на себя и работает
до тех пор, пока основной не приступит к работе. Сразу после этого базы данных
основного сервера обновляются данными резервного, и управление возвращается
основному серверу.
SCADA-система TRACE
MODE 6 открыта для дальнейшего расширения и усовершенствования и имеет для этих
целей встроенные языки высокого уровня Для программирования алгоритмов
управления технологическими процессами в SCADA системе TRACE MODE 6
поддерживаются 5 языков международного
стандарта IEC 61131-3:
ü
визуальные языки - Techno FBD,
Techno LD, Techno SFC;
ü
процедурные - Techno ST, Techno
IL.
Все языки программирования снабжены мощными
средствами отладки.
Также существует
возможность подключения программных кодов, написанных самим пользователем.
Кроме того, к системе можно подключать разработки иных фирм, объекты ActiveX,
стандартные библиотеки DLL Windows. Для реализации этих технологий разработаны
специальные инструментальные средства и специализированный интерфейс.
SCADA TRACE MODE 6 обладает собственной
высокопроизводительной промышленной
СУБД реального времени SIAD/SQL™ 6 оптимизированной на
быстрое сохранение данных. Архивные данные SIAD/SQL™ 6 быстро сохраняются
и подвергаются статистической обработке
в реальном времени, а также могут отображаться на мнемосхемах SCADA и
использоваться в программах наравне с данными реального времени.
Особое внимание в SCADA
TRACE MODE 6 уделено возможностям интеграции
с базами данных и другими приложениями. Поэтому в эту SCADA встроена
поддержка наиболее популярных программных интерфейсов: ODBC, OPC, DDE. Для облегчения настройки взаимодействия с внешними
базами данных в интегрированную среду разработки TRACE MODE встроен редактор
SQL-запросов. [1]
Данная SCADA-система может быть интегрирована с самыми разными сетями:
другими SCADA-системами,
офисными сетями предприятия, регистрирующими и сигнализирующими сетями
(например, охрана и пожарная сигнализация) и т.п. Для эффективной работы в этой
разнородной среде SCADA-система
использует стандартные протоколы NETBIOS и TCP/IP. Одно только упоминание
протокола TCP/IP уже говорит о том, что SCADA-система может работать и в Интернете, тем более
что все более актуальной становится передача оперативной и статической
информации о процессе на Web-узлы. Примерный вид интегрированной среды при
редактировании программ показан на рисунке 4.

Рисунок 4 - Примерный
вид интегрированной среды при редактировании программ
Инструментальная
система TRACE MODE 6 –
это универсальное средство разработки и отладки приложений для
автоматизированных систем управления технологическими процессами (АСУТП) и управления производством (АСУП).
Инструментом создания
проекта в SCADA системе TRACE MODE 6 является технология автопостроения,
позволяющая , как было отмечено выше, несколькими движениями
мыши создать связи между узлами распределенной системы управления
(РСУ), между источниками данных SCADA и каналами, создать источники данных
по известной конфигурации контроллера и т.п. Принцип единого проекта для
распределенной АСУ позволяет осуществлять прямые привязки между компонентами
разных узлов. [1] Для решения задач АСУП в TRACE MODE 6 интегрирован пакет
T-FACTORY.
Интегрированная среда
разработки проекта (ИС) – единая программная оболочка, содержащая все
необходимые средства для разработки проекта.
Под проектом в TRACE
MODE 6 понимается вся совокупность данных и алгоритмов функционирования
распределенной АСУ (АСУТП и/или T-FACTORY), заданных средствами TRACE MODE.
Итогом разработки проекта в ИС является создание файлов, содержащих необходимую
информацию об алгоритмах работы АСУ. Эти файлы затем размещаются на аппаратных
средствах (компьютерах и контроллерах) и выполняются под управлением
исполнительных модулей TRACE MODE. [2]
Исполнительные модули
(мониторы, МРВ) – программные модули различного назначения, под управлением
которых в реальном времени выполняются составные части проекта, размещаемые на
отдельных компьютерах или в контроллерах.
Составная часть
проекта, размещаемая на отдельном компьютере или в контроллере и выполняемая
под управлением одного или нескольких исполнительных модулей TRACE MODE,
называется узлом проекта.
В общем случае
размещение узла на том же аппаратном средстве, на котором он должен исполняться
под управлением монитора, не является обязательным – мониторы могут загружать
узлы с удаленных аппаратных средств.
Драйверы обмена –
драйверы, используемые мониторами TRACE MODE для взаимодействия с устройствами,
протоколы обмена с которыми не встроены в мониторы.
Редактор представления данных
Графическое
представление хода выполнения техпроцесса, а также управление техпроцессом с
помощью графических средств являются одними из главных задач, решаемых TRACE
MODE 6. Для разработки графического интерфейса оператора в интегрированную
среду встроены редактор представления данных
(РПД) и его модификация – еРПД (рисунок 1):

Рисунок 1-Графический интерфейс
оператора в виде набора графических
экранов или в еРПД в виде
набора графических панелей
Навигационные зависимости проекта.
АРМ
оператора отображает всю информацию о технологическом процессе посредством окон
(графических страниц). Оператор может перемещаться по графическим страницам,
при помощи созданного меню, в состав которого входят следующие кнопки рисунок
2.

Рисунок 2– Панель
навигации проекта
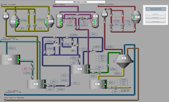
Графический экран, иллюстрирующий мнемосхему
размольно-подготовительного отдела фабрики тарного картона в ООО «Енисейский
ЦБК», представлен на рисунке 3.

Рисунок 3– Мнемосхема
размольно-подготовительного отдела ФТК ООО «Енисейский ЦБК»
На
мнемосхеме (рисунок 3) изображены только те технологические аппараты и
трубопроводы, которые оборудованы датчиками и исполнительными механизмами. Цвет
фона и цветовая гамма аппаратов и трубопроводов, применяемая на мнемосхеме,
основана на максимальном использовании приглушенных цветовых тонов для
уменьшения усталости и раздражения оперативного персонала. Внутри аппарата
показывается уровень его заполнения в виде шкалы. Рядом с аппаратом указано его
позиционное обозначение. Трубопроводы представлены виде разноцветных (для
каждого продукта свой цвет) линий, выдержанных в общем стиле для всех
мнемосхем. Позиции датчиков отображают предупредительную и аварийную
технологическую сигнализацию по ненормальному состоянию процесса. Измеряемые и
управляющие переменные с их позиционными обозначениями соединяются схематически
изображенными связями с исполнительными механизмами и другими приборами системы
управления. Данные линии изображаются штрихпунктиром. Технологические и
системные сигнализации отображаются на мнемосхеме изменением цвета рамки
позиции переменной технологического процесса.
SCADA TRACE MODE
обладает мощной системой сигнализации о
событиях, происходящих на промышленном объекте и управления
тревогами. Управление тревогами и событиями осуществляется серверами тревог, встроенными в Мониторы
реального времени TRACE MODE и T-Factory.
Сервер тревог
SCADA сохраняет информацию о событиях, произошедших на контролируемом
объекте в виде текстовых сообщений. Для управления тревогами каждому
событию присваивается свой статус:
– авария;
– предупреждение;
– системное сообщение;
– пользовательское сообщение;
– ошибка;
– команда;
– и т.д.
Событие, по которому в
отчет тревог попадает сообщение, может быть произвольным - изменение
дискретного сигнала, попадание аналогового сигнала в контролируемый интервал,
либо любое изменение аналогового сигнала.
Текст сообщений задается
пользователем произвольно.
Помимо пользовательских сообщений, система управления тревогами SCADA заносит в
отчет системные события: вход и выход (авторизация) пользователей, а также
запуск и остановка монитора реального времени.
В отчет
тревог могут быть записаны сообщения следующих видов:
ü
системные
сообщения;
ü
сообщения
по каналам;
ü
сообщения,
генерируемые с помощью системной переменной @Message;
ü
интерактивные сообщения оператора.
Предусмотрена работа с трендами в SCADA системе TRACE MODE. Тренд сам
определяет, откуда брать данные – из архива SIAD/SQL6
или временного буфера, то есть деления на архивный тренд и тренд реального
времени больше нет, как нет и деления на дискретный и аналоговый тренды, все
они успешно реализованы в рамках одного универсального тренда. [2]
Средства поддержки
оборудования
Для обмена
с различными устройствами TRACE MODE используются следующие механизмы:
1
обмен по протоколам,
встроенным в мониторы.
К таким
протоколам относятся:
ü
DCS – протоколы
контроллеров/серий модулей LAGOON, ROBO, NuDAM-6000, I-7000, ADAM-4000,
ADAM-5000/485, RIO-2000 и т.п. при связи по последовательному интерфейсу;
ü
MODBUS RTU при связи по
последовательному интерфейсу;
ü
MODBUS TCP/IP при связи
по сети;
ü
протоколы плат
ввода/вывода (УСО), устанавливаемых в системные шины компьютеров/контроллеров;
2
обмен через поставляемые
драйверы;
3
обмен через драйверы,
разработанные и подключенные пользователем
Обмен
через драйверы реализуется при связи как по стандартным интерфейсам (в том
числе полевым шинам), так и при использовании дополнительных устройств,
реализующих необходимые интерфейсы, – коммуникационных плат,
преобразователей интерфейсов и т.п.
В заключение хотелось отметить,
что понятие АСУТП изначально обширнее, чем SCADA. Когда в технической литературе иногда говорят о SCADA-системах, подразумевая
АСУТП, это не совсем верно. SCADA
создавались именно как системы, способные предоставлять оператору
информационные услуги на верхнем уровне управления технологическим процессом.
Но все же они не могут обеспечить полностью автоматизированное управление,
сверху донизу хотя бы по той простой причине, что это всего лишь программный
продукт, устанавливаемый на персональном компьютере. А любой технологический
процесс требует, кроме того, еще разнообразного специфического оборудования и
происходит он в реальной жизни, а не в виртуальной среде.
И, тем не менее,
сложившаяся практика построения автоматизированных систем управления
достаточной сложности свидетельствует о том, что применение SCADA-системы в проектировании
АСУТП значительно упрощает жизнь разработчикам и позволяет организовать
надежное и качественное управление при эксплуатации и обслуживании системы.
Литература:
1
Trace Mode
6. Быстрый старт. Руководство
пользователя. [Электронный ресурс] – 2011. – Режим доступа: http://www.libriz.net › book/42222…start-trace-mode-6.html
2
AdAstrA Research Group [Электронный ресурс]. –
М.: AdAstrA,2010. - Режим доступа : http://www.adastra.ru.
АСУ – автоматизированная
система управления.
АСУ ТП –
автоматизированная система управления технологическим процессом.
АСУП –
автоматизированная система управления предприятием.
БД – база
данных.
ИС –
интегрированная среда разработки проекта TRACE MODE 6.
МРВ –
монитор реального времени, исполнительный модуль TRACE MODE.
РПД –
редактор для разработки шаблонов графических экранов.
еРПД –
редактор для разработки шаблонов графических панелей (модификация РПД).
ПО –
программное обеспечение
ПК –
персональный компьютер
СУБД - система управления базами данных
SIAD –
архив TRACE MODE.
SQL (Structured Query Language) - структурированный язык
запросов